
Scientifically-based models and AI-driven algorithms transform complex market signals into actionable investment insights.
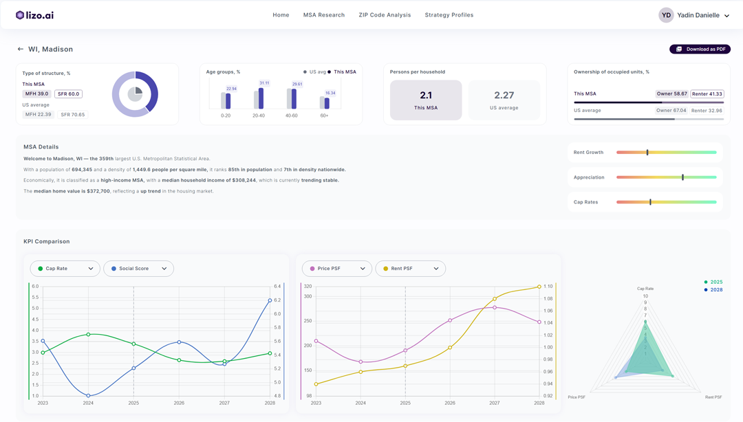
In-depth market and micro-location analysis—based on live trends, KPIs, and verified ZIP-level data aligned with your investment strategy.
Pinpoint high-potential markets and ZIPs—aligned with your unique goals, ensuring your capital targets the strongest opportunities.
Benchmark markets and run comps in seconds—uncovering where your capital performs best.
Generate on-demand reports in seconds—zoom in on a property, expand by radius, and see the bigger market picture.


Project asset and market performance with real-time forecasting—helping you assess potential outcomes before making a move.
Comprehensive asset packages ready in a click—everything you need to evaluate properties at a glance.
From rent changes to market shocks, simulate scenarios in seconds—see how shifting conditions impact assets and portfolio performance.
From rent changes to market shocks, simulate scenarios in seconds—see how shifting conditions impact asset and portfolio performance.


Analyze your portfolio against market performance—see how each asset truly performs.
AI processes your portfolio data and market shifts—delivering science-driven recommendations to optimize performance and returns.
“Stay ahead with proactive alerts—flagging risks and emerging trends the moment they appear.”








